Mobile Consent - iOS Quickstart
We provide an iOS xcframework that includes release builds(archives) for the following destinations:
- “generic/platform=iOS”
- “generic/platform=iOS Simulator”
- “platform=macOS”
The framework contains the majority of the logic for saving consent data and interacting with the organization-specific mobile/bridge.js which handles displaying the UI and passing information between the WebView and the SDK. Below is a list of steps necessary to utilize the Transcend WebView library:
The minimum airgap.js version required for this is
8.32.0. You can upgrade your aigrap version in the Admin Dashboard. Don't forget to publish the change!
- Download the most recent version of our framework for Xcode from links below, and extract the file. Make sure your Xcode version ≥ 12. Active versions are listed below:
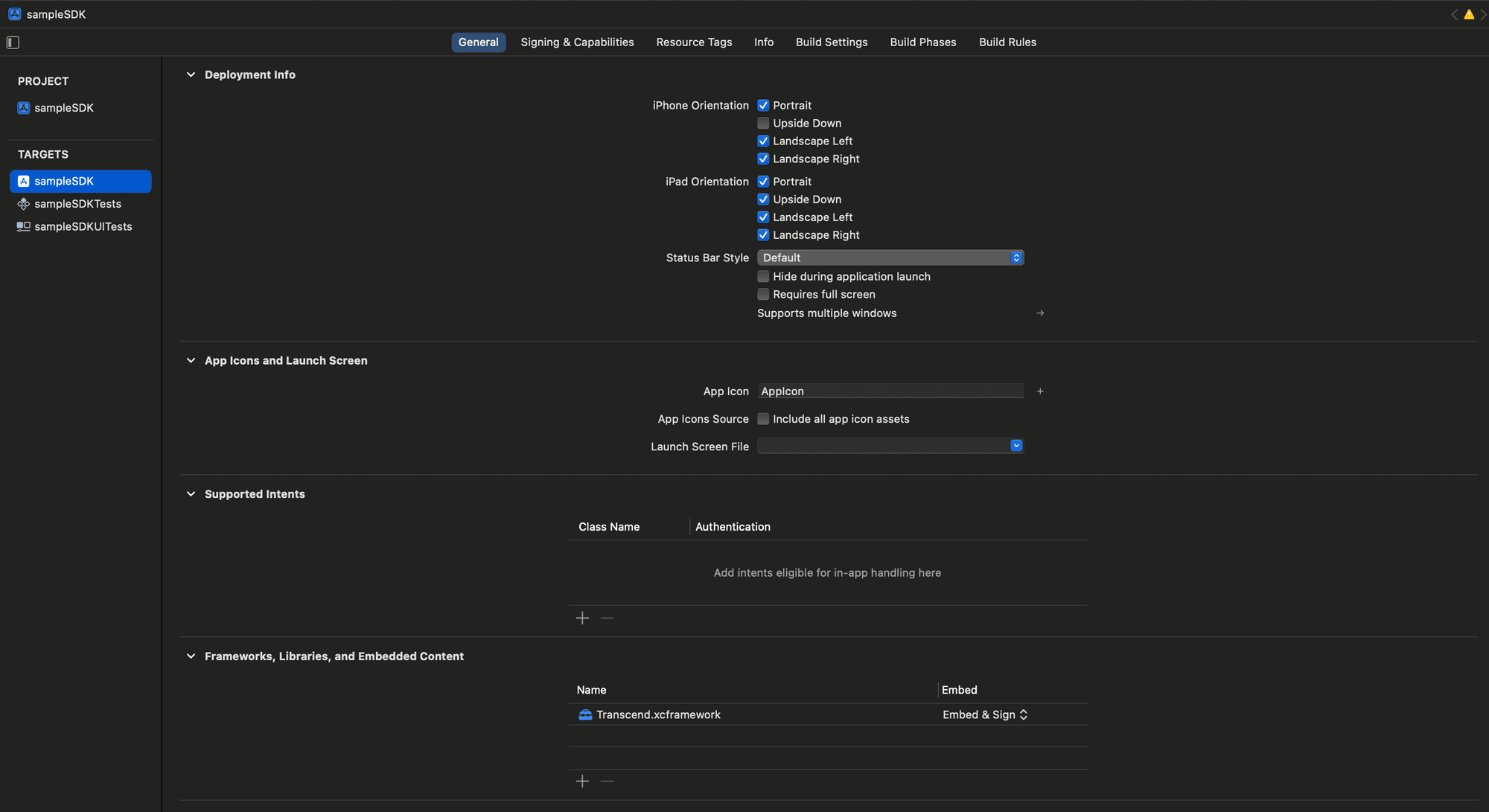
- Scroll down to
Frameworks, Libraries, and Embedded Content. - Approach 1: Dragging in the Transcend XCFramework will automatically establish it as a dependency for your target.
- Approach 2:
- Click ‘+’ symbol just below the
Frameworks, Libraries, and Embedded Contentclick on to see - Notice
choose frameworks and libraries to addpop-up. - Click on
Add other filesoption to search and add the extracted Transcend.xcframework.
- Click ‘+’ symbol just below the

- Add the dependency on your project's Podfile
pod 'Transcend'
- Run
pod installto fetch the Transcend xcframework.
- On Xcode, go to
File>Add Package Dependency... - Enter the URL of the Transcend SDK repository:
https://github.com/transcend-io/Transcend-spm-sdk.git - Select Desired dependency rules :
Up to Next Major(suggested) - Add to project to required targets.
- Click
Add Packageto fetch the Transcend xcframework. - 🚀 You are now ready to use the Transcend SDK in your project 🎉.
We have a full sample iOS application that you can view on GitHub.
Distribution package (.xcframework.zip): 7.1 MB
Included platforms:
ios-arm64 (iOS devices): 3.5 MB
ios-arm64_x86_64-simulator: 7.1 MB